TBF-DU Belt Type Vacuum Filter
TBF-DU belt type vacuum filter, developed by TUNA Corporation on the basis of absorbing advanced overseas technology and practical experience, has advantages of high filtering efficiency, good washing effect, complete filter cloth regenerating, high control level and convenient using and maintenance.
Main Components:
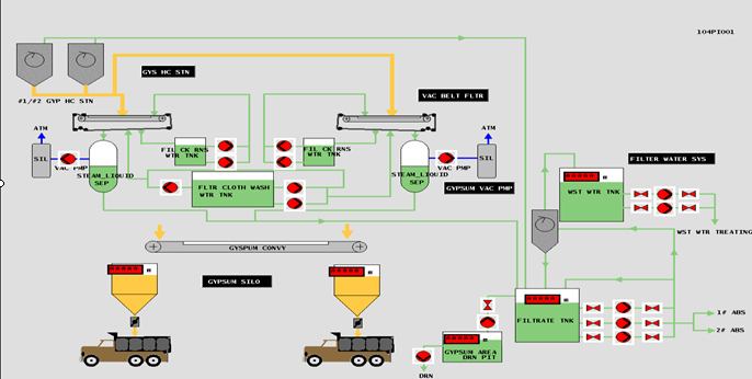
DU Rubber belt type vacuum filter mainly consists of four systems: main unit system, vacuum system, washing system and control system.
Main Features:
Modularization design: frame, vacuum box and belt support adopts modularization design, which facilitate erection and replacement of belt.
Special rubber belt with apron: non-fabric layer in central hole, avoid corrosion of the fabric due to absorption of mist. The apron will not damage the filter fabric.
The filter fabric has good filtering homogeneity, strong mechanical strength and anti-corrosion ability.
Vacuum box is fabricated with FRPP, has good anti-corrosion ability. The smooth inner wall is not easy to be scaled.
The rubber belt adopts water filter or gas film supporting structure: the belt can run stably, with less wear and long service life.
Air bag automatic on-line swing correction ensures stable running of the filter fabric.
The belt speed can be adjusted according to the feeding amount to make the equipment maintain the optimum working state. Fault alarming device is installed.
The water level for filtering cake and filter fabric washing tank is controlled automatically. The water filling and overflowing will be completed automatically.
The filter fabric is taken up by gravity. It can be taken up automatically, no need adjustment.
System chart

Service Content:
1、Design, manufacture, erection, commissioning and technical service of dewatering system
2、General layout design of the dewatering system
3、Maintenance and supply of associated parts for dewatering system
Patent


