焦化烟气环保治理
焦炉烟气特点
●焦炉出口烟温约200~300℃ ,低于常规脱硝催化剂活性温度;
●烟气中含有较多煤焦油,易附着在脱硝催化剂表面造成堵塞;
●成分复杂,SO 和NOx含量不稳定。
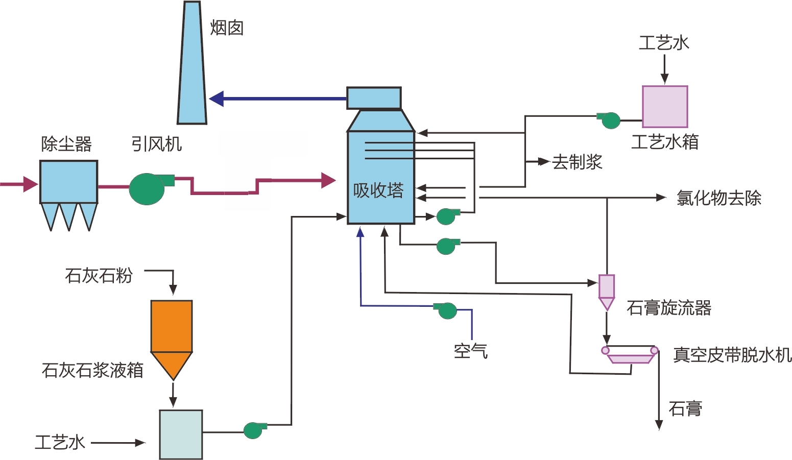
脱硫工艺
根据当前严格的环保政策和焦化烟气特点,石灰石—石膏湿法是一种高效、合理的脱硫工艺。

德创脱硫工艺特点
●设计特殊的降温装置,从根本上解决脱硫烟气入口烟温过高问题;
●优化真空皮带机真空度和滤布孔径,彻底解决焦化脱硫石膏含水率高难题;
●采用成熟的技术工艺,并以三维软件作辅助设计;
●能耗脱硫效率高达99%以上;关键设备拥有多项自主研发技术。

脱硝工艺
采用稳定可靠的选择性催化还原(SCR)脱硝工艺,利用我公司与清华大学联合开发的中低温脱硝催化剂和宽温催化剂,脱硝效率可达90%以上。



德创脱硝工艺特点
●设计特殊的烟气预除油装置,解决催化剂焦油粘附失效问题;
●设置热风炉系统加热烟气,解决催化剂硫铵粘附中毒难题;
●三维流场模拟,保证脱硝NOx、NH3 的流场均匀性;
●系统能耗低、脱硝效率高、性能稳定;

除尘工艺
采用湿式电除尘器末端治理,保证焦化烟气的达标排放。
WESP工作原理
湿式电除尘器是利用静电收尘原理,靠高压电晕放电使得粉尘荷电,荷电后的粉尘在电场力的作用下收集到集尘板/管。再采用水冲洗的方式,使粉尘随着冲刷液的流动而清除。
DWG型立式湿式电除尘器
●集尘极采用管式结构;材料采用导电玻璃钢(C-FRP);
●放电电极采用2205/钛合金;
●阳极板模块化安装;
●内部冲洗管道:316L及以上;
●喷嘴:PP无堵塞专用冲洗喷嘴;
●有效脱除重金属。

DWB型卧式湿式电除尘器
●集尘极采用板式结构,材料采用不锈钢316L/2205;
●放电电极采用不锈钢316L/2205/钛合金;
●壳体内表面:树脂内衬;
●内部冲洗管道:不锈钢管/树脂(CPVC);
●喷嘴:无堵塞专用喷嘴;

