石灰石-石膏湿法脱硫
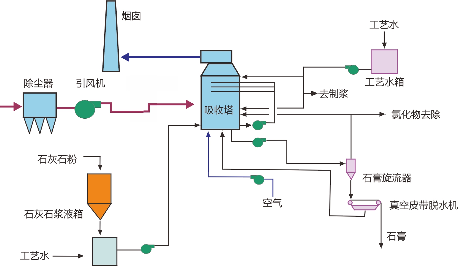
烟气途径电除尘器后,通过增压风机进入吸收塔。在吸收塔内烟气向上流动且被向下喷洒的循环浆液以逆流方式充分接触洗涤,脱除烟气中的SO2、SO3、HCL 和HF。与此同时在“强制氧化工艺”处理下,反应的副产物被导入的空气氧化为CaSO4,并消耗吸收剂石灰石。在吸收塔浆液中,CaSO4结晶生成CaSO4.2H2O通过一、二级脱水处理后形成固体石膏。

反应机理
工艺说明
以石灰石粉作为脱硫剂,与工艺水按一定配比混合均匀送入吸收塔底部浆池待用。烟气从吸收塔的中部进入后转向上行,进入喷淋段,被喷淋浆液降温,浆液中的一部分水被蒸发,同时冷却了烟气。烟气中的污染物被浆液吸收,而浆液落入反应池。氧化风机将经过增湿的空气经搅拌器混合,吹入反应池。氧化和析出反应在反映池内发生,生成石膏晶体。达到一定粒径要求的石膏晶体浆液经过一级旋流器脱水和二级真空皮带脱水后,含水率低于10%, 可外售综合利用。
德创石灰石-石膏湿法脱硫技术的特点

●吸收塔内设置烟气流环,防止烟气爬壁短路,可将壁上的浆液再次引入喷淋区,可提高脱硫效率。
●逆流洗涤,保证烟气与反应剂充分接触。
●单元区设计;喷淋区,气液接触洗涤;除雾区,气液分离;浆池区,氧化溶解结晶
●以先进的流场模拟技术实现塔内烟气的均匀分布,防止因塔内烟气不均造成的烟气逃逸,有效保证脱硫效率。

