烧结烟气环保治理
烧结烟气特点
●漏风率高,烟气量大,含氧量高;
●烟气温度低,出口烟温约在120~160℃,烟温波动大;
●SO2和NOx浓度变化范围大;
●烟气含尘量高,粉尘粘度大;
●烟气中含多种污染物组分,如HCl、HF、二噁英等,需协同处理。
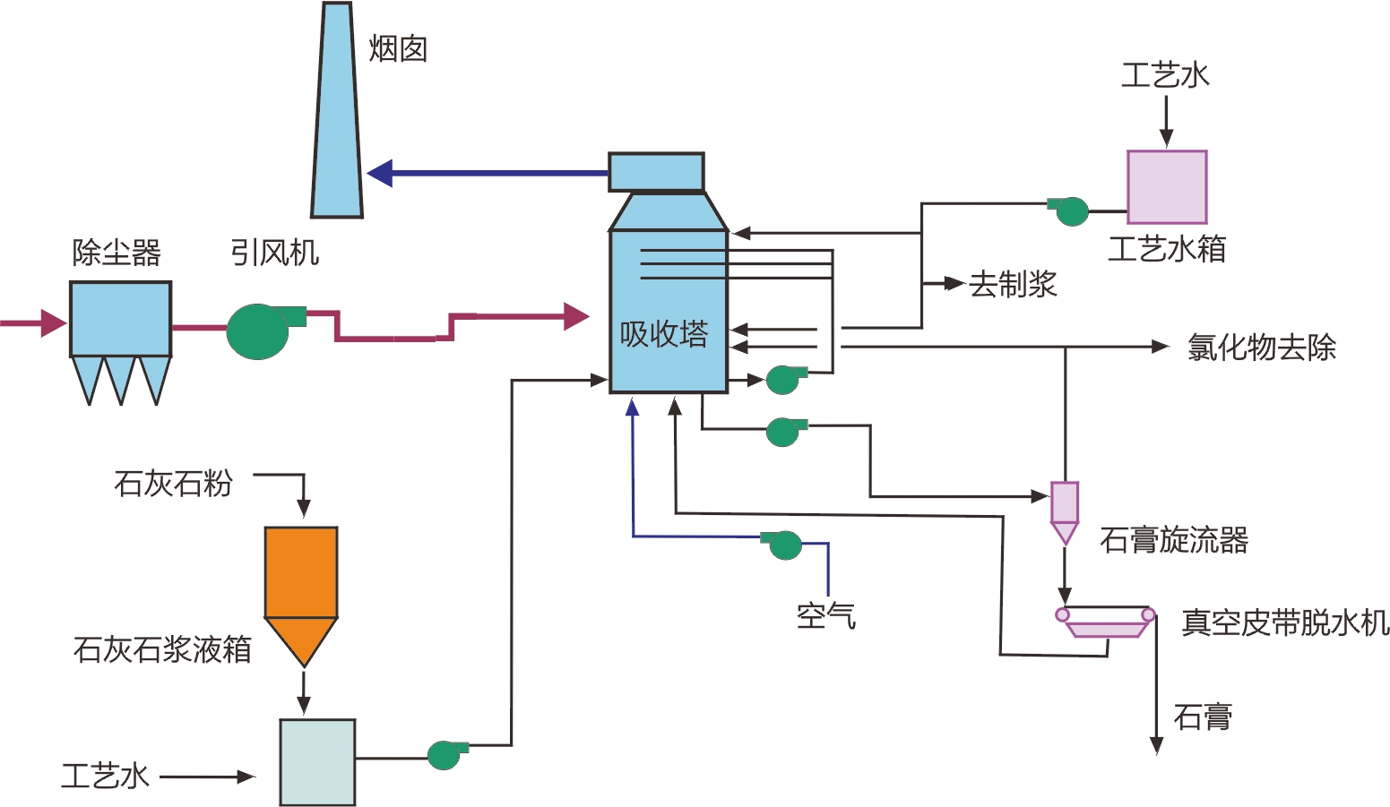
脱硫工艺
根据当前严格的环保政策和焦化烟气特点,石灰石—石膏湿法是一种高效、合理的脱硫工艺。

德创脱硫工艺特点
●采用成熟先进的技术工艺,并以三维软件作辅助设计;
●能耗脱硫效率高达99%以上;
●公司具备主要关键设备的生产制造能力并拥有多项自主研发技术。
脱硝工艺
采用稳定可靠的选择性催化还原(SCR)脱硝工艺,利用我公司与清华大学联合开发的中低温脱硝催化剂,脱硝效率可达90%以上。


工艺流程
烧结烟气先经过GGH烟气换热器预热后,在烟道中与加热炉产生的高温烟气混合进一步升温,继而与稀释风机送入的氨空气混合气混合,进入SCR反应器进行脱硝、脱二噁英反应,之后烟气由引风机引入出口烟道排放。

工艺流程简图

德创脱硝工艺特点
●采用换热器回收热量再利用,减少热损失和能量能耗;
●三维流场模拟,保证脱硝NOx、NH3 的流场均匀性;
●系统能耗低、脱硝效率高,性能稳定,可协同脱除二噁英;
●德创中低温催化剂是国家鼓励发展的。

